 
  Statnet
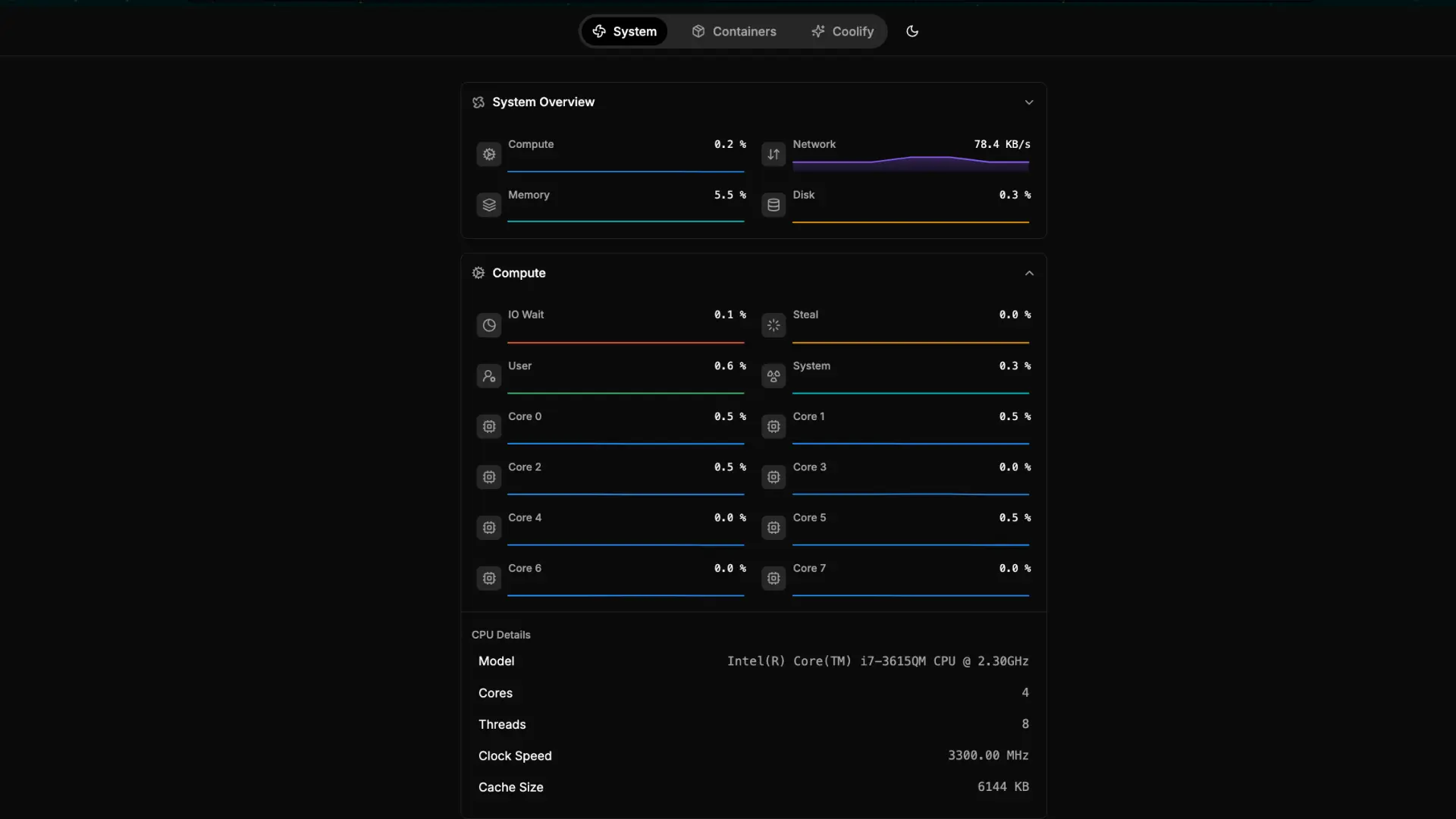
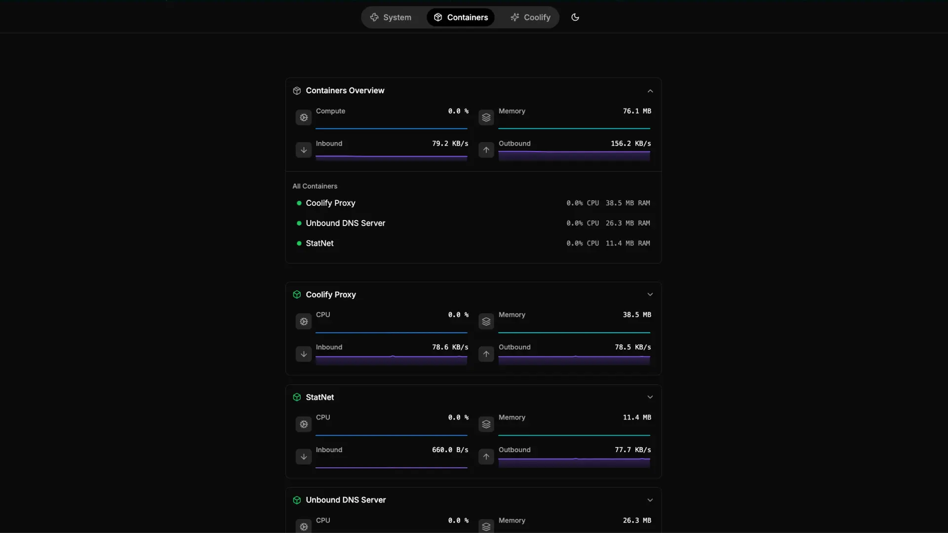
Statnet is a real-time web app for monitoring Linux servers and Docker containers.
It’s lightweight, simple, and designed to show live stats without any database, perfect for quick monitoring on small servers.
Screenshots



How It Started
I was looking for a real-time Linux server and docker containers monitoring solution and came across Prometheus with Grafana. I tried it out, but it felt like overkill for my small server, it used too many resources.
At the same time, I use Coolify to deploy my apps and websites. Coolify deploys everything as Docker containers, but the container names are random IDs. I wanted a monitor that lets me set custom names for containers without touching their actual names on the server.
So, I decided to build my own tool: Statnet. It has exactly the features I wanted, and it’s very lightweight — using less than 12MB of memory.
How It’s Going
I’ve been using Statnet for a few months now, and it’s the first thing I install on any server where I deploy apps. So far, it’s been rock solid, no bugs, just reliable real-time monitoring.
Since it’s open source, anyone can tweak it or add new features however they like.
What’s Next
I’m still actively maintaining Statnet, but so far it does exactly what I need. No bugs, no limitations — for now, nothing major planned.
Last Updated on October 26, 2025
